
코레일, AI 기반 고객 소리 시스템 도입으로 민원 처리 50% 단축
게시2026년 4월 23일 05:52
newming AI
AI가 1개의 뉴스를 요약했어요.
한국철도공사(코레일)가 AI를 활용한 고객 피드백 시스템을 구축해 민원 처리 속도를 대폭 개선했다. AI 기반 VOC 배정 자동화로 민원 처리 시간을 10.3시간에서 4시간으로 단축했으며, AI 음성챗봇 도입으로 지난해 누적 이용건수 100만 건을 돌파했다.
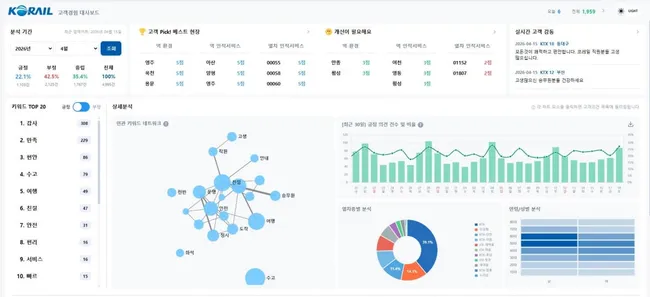
코레일은 모바일 앱 '코레일톡'의 'K-경험만족도 조사'를 통해 하루 평균 450여 건의 고객 응답을 수집하고 있다. 지난해 12월부터 도입한 '고객 경험 대시보드'는 AI로 분석한 응답을 48시간 이내에 전사에 공유해 부정 감성 키워드가 3.3% 감소했다. 외국인과 교통약자 등을 대상으로 한 오프라인 간담회에서는 지난해 41건의 개선과제를 발굴해 18건을 개선했다.
코레일은 AI와 데이터를 활용한 고객 소통 체계로 화장실 리모델링, 셀프 좌석 변경 서비스 등 실질적 개선을 추진 중이며, 앞으로도 철도 이용 경험 전반의 불편함을 해소하는 데 집중할 방침이다.

AI로 소통하는 코레일…외국인·교통약자까지 아울러